Skip to main content

50% deines Innovationserfolgs hängen vom Projekt­portfolio­management ab. Wie effektiv verwaltest du deine Projekte?

Viele Unternehmen investieren massiv in Innovation und scheitern an zu vielen parallelen Projekten, überlasteten Ressourcen und fehlender Transparenz.

40 % aller Projektfehlschläge entstehen durch fehlende oder blockierte Ressourcen.

Zu viele parallele Projekte überlasten Teams und blockieren den Fortschritt.

Verstreute Daten in Excel, PowerPoint und SharePoint,
die nie wirklich aktuell sind.

Tools sind nicht auf individuelle Anforderungen und Prozesse zugeschnitten.

Komplexe Projekte einfach & effizient gemanagt

Von der Projektplanung bis zur strategischen Steuerung: Mehr Wirkung bei weniger Aufwand.

Überblick
Details
Ressourcen
Strategie
Performance

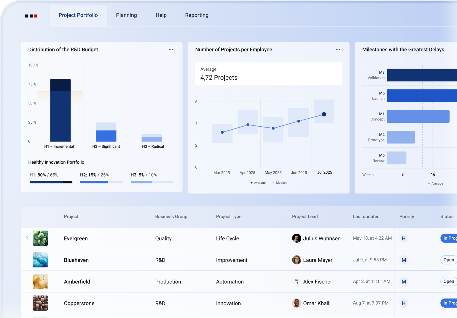
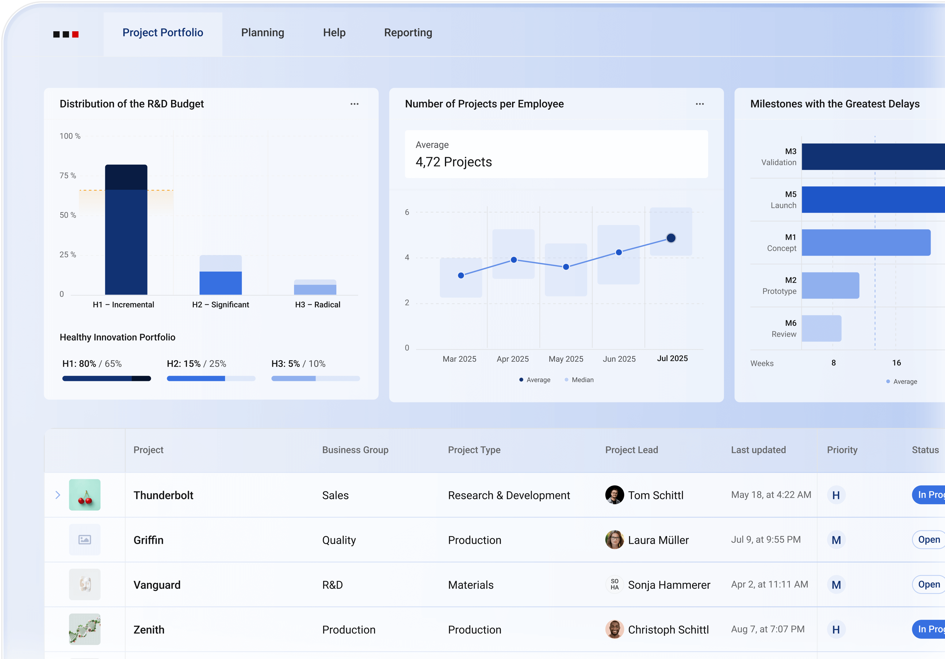
Verwalte dein gesamtes Projektportfolio aus einem zentralen Dashboard.

Statt sich durch verstreute Reports zu kämpfen, liefert ALEAS Projects ein zentrales Dashboard: Ampellogik, Milestones, KPIs und Szenarien immer aktuell.

  • Echtzeit-Dashboards mit Status, KPIs und Trends
  • Szenarien und Forecasts auf Knopfdruck
  • Frühwarnsysteme für Risiken und Überlastung
ALEAS Projects: Project Portolio Page

Vollständige Übersicht mit minimalem Aufwand in nur 10 Minuten pro Projekt und Monat.

Echtzeit-Übersicht über Projekte, Meilensteine und Ressourcen – kein Excel-Chaos mehr.

R&D-Leistung verstehen und Verbesserungen und Investitionen auf einen Blick erkennen.

Einfache Einführung, hohe Nutzerakzeptanz. Ganz ohne monatelanges IT-Projekt.

1.675

11783

Tägliche Nutzer:innen von ALEAS Projects in 20+ Ländern

Flexibel & skalierbar

Eine Plattform, die mitwächst: flexibel konfigurierbar, skalierbar und auf Wunsch kundenspezifisch aufgesetzt.

Alles aus einem Guss

Ein durchgängiges System: STAGILE®, leistungsstarke Tools und Beratung, 
für messbare Wirkung vom Start bis zum Ergebnis.

Innovation von der Idee bis zur Umsetzung

Steuerbarer Innovationsprozess mit strategischer Priorisierung, Entscheidungen und KPI-Transparenz.

Sicheres SSL-
 Hosting in Europa

Ausgezeichnete Kundenbewertungen

Enterprise Software
 mit Individualisierung

SLA-Support &
 Innovationsberatung

ALEAS Projects ist das digitale Rückgrat deiner Innovationsmaschine

Von Planung bis Performance: Mit ALEAS Projects hast du alles, was deine Projekte erfolgreich macht.

Projektplanung

Plane Roadmaps und Kapazitäten und behalte alle Projekte zeitgleich im Griff

Echtzeit-Daten

Steuere deine Projekte mit Live-Daten für volle Transparenz und vorausschauende Entscheidungen

Coming Soon

AI-Insights als smarte Empfehlungen für bessere Ergebnisse

AI Insights Example

Christoph Schittl, Produktmanager ALEAS AG

„Mit ALEAS Projects stellst du sicher, dass jede Initiative auf die Unternehmensstrategie einzahlt.“

Foto von Christoph Schittl, Product Manager bei ALEAS

Integrationen

Verbinde deine Systeme von SAP, Microsoft, ERP und mehr.

Bringe deine Innovationen schneller auf den Markt

ALEAS Projects beschleunigt deine Entwicklungszyklen mit klaren Prozessen und voller Übersicht.

Koordiniere Entwicklungen, Prozesse und Entscheidungen effizienter als je zuvor.

ALEAS Projects schafft eine durchgängige Sicht von der Konzeptphase bis zum Markteintritt. Teams koordinieren sich effizienter, Entscheidungen fallen schneller und Engpässe werden sichtbar, bevor sie zum Risiko werden.

  • Zeitleisten und Prioritäten funktionsübergreifend abstimmen
  • Standardisierte Reports und KPI-Trends für klare Kommunikation
  • Automatisierte Szenarien und Frühwarnungen
0+ +
Erfolgreich umgesetzte Projekte
+0% %
Erfolgreichere Innovationsprojekte
0Jahre Jahre
Erfahrung im Innovation Consulting

Die Plattform, die sich flexibel deinen Prozessen, Strukturen und Nutzern anpasst.

Ob Mittelständler oder internationaler Konzern — ALEAS Projects kombiniert bewährte Standards mit individueller Konfiguration. 
So erhältst Du eine Plattform, die sofort einsatzbereit ist und dennoch genau auf deine Prozesse zugeschnitten werden kann.

  • Einfach skalierbar von KMU bis Enterprise
  • Passende Konfigurationen für Mitarbeiter, Projektleiter, 
Teamleiter und Management
  • Erweiterbar durch kundenspezifische Anpassungen

“Alle relevanten Elemente für erfolgreiches Multi-Projektmanagement in einer Lösung integriert: Mit ALEAS Projects erhältst du ein modernes, web-basiertes Tool, das dir alle wichtigen Daten in Echtzeit liefert und so eine agile Projektplanung ermöglicht. Das Resultat: Mehr Transparenz, höhere Produktivität und bessere Kollaboration. Selbstverständlich passen wir ALEAS Projects gerne an die individuellen Anforderungen deiner Organisation an und integrieren Schnittstellen zu anderen Systemen, wie z. B. ERP- oder HR-Programmen.”

Christoph Schittl | ALEAS AG
Product Manager

“Wir haben gemeinsam mit ALEAS unsere Projekt- und Programmplanungssoftware erfolgreich an mehreren Entwicklungsstandorten ausgerollt. Dadurch verfügen wir nun über eine vollständige und transparente Übersicht über Kosten und Ressourcen in unseren Produktentwicklungsprojekten. Die Umsetzung unserer Entwicklungsroadmap wird dadurch deutlich transparenter – so können wir bei Abweichungen schneller und gezielter unterstützen. Die umfangreiche Erfahrung des ALEAS-Teams im Projektmanagement war für uns dabei besonders wertvoll.”

Robert Rützler | Hexagon Metrology AB
Chief Project Manager

“Für meine Kunden ist es entscheidend, Projekte gleichzeitig steuerbar zu halten. ALEAS Projects liefert dafür die perfekte Grundlage: Alle relevanten Informationen stehen zentral bereit – von Ressourcen und Risiken bis hin zu Budgets und Abhängigkeiten. Besonders schätze ich die Anpassbarkeit an unterschiedliche Organisationsstrukturen sowie die Möglichkeit, bestehende Systeme wie ERP oder HR-Lösungen einzubinden. So kann ich Unternehmen dabei unterstützen, ihre Projektlandschaft effizient zu professionalisieren.”

Martin Reischmann | ad.val.u
Consultant

“ALEAS Projects macht agiles und effizientes Projektportfoliomanagement möglich. Wir haben ein auf uns individuell zugeschnittenes Tool seit einigen Jahren im Bereich R&D im Einsatz und konnten dadurch unseren Projektcontrollingprozess immens vereinfachen. Alle wichtigen KPIs sind auf einen Blick ersichtlich, das erlaubt es uns Probleme vorausschauend zu lösen und schnelle, datenbasierte Entscheidungen zu treffen. Vor allem profitieren wir von der langjährigen Erfahrung der ALEAS-Mitarbeiter, die sich im raschen und kompetenten Support zeigt.”

Heide Stollberg | Safran Vectronix AG
Head of Project Management

“In vielen Unternehmen fehlt es an einer durchgängigen Lösung, um Projektportfolios strategisch zu steuern. ALEAS Projects bietet genau diese Verbindung: agile Planungsmöglichkeiten, klare Priorisierung, Echtzeitdaten und eine kollaborative Arbeitsumgebung. Durch das moderne, web-basierte Konzept kann ich meine Kunden optimal bei der Einführung unterstützen und sicherstellen, dass Standards, Prozesse und Transparenz nachhaltig verbessert werden. Das Resultat: Weniger Koordinationsaufwand, schnellere Entscheidungen und deutlich höhere Projekterfolge.”

Heinz Studer | Headgate
Consultant

Passende Lösungen für jedes Projektportfolio

Von Starter-Paketen bis zu Enterprise-Lösungen mit massgeschneiderten Implementierungen.

Starter

Perfekt für kleine Teams und erste Projekte

Jetzt beginnen
  • Bis zu 25 Projekte
  • Unbegrenzte Nutzer:innen
  • Premium Support
  • Projektübersicht
  • Projektdetails
  • Ressourcenplanung
  1. R&D Performance
  2. Strategic Portfolio
  3. AI Agent (coming soon)
  4. Customer-Specific Implementation
  5. 3rd-Party Integration (z.B. ERP)
  6. On-Premises

Am beliebtesten

Professional

Ideal für wachsende Unternehmen

Jetzt beginnen
  • Bis zu 100 Projekte
  • Unbegrenzte Nutzer:innen
  • Premium Support
  • Projektübersicht
  • Projektdetails
  • Ressourcenplanung
  • R&D Performance mit Standard-KPIs
  • Strategic Portfolio
  • AI Agent (coming soon)
  • Customer-Specific Implementation
  1. 3rd-Party Integration (z.B. ERP)
  2. On-Premises

Enterprise

Für grosse Organisationen

Expertengespräch vereinbaren
  • Unbegrenzte Projekte
  • Unbegrenzte Nutzer:innen
  • Premium Support
  • Projektübersicht
  • Projektdetails
  • Ressourcenplanung
  • R&D Performance mit Custom KPIs
  • Strategic Portfolio
  • AI Agent (coming soon)
  • Customer-Specific Implementation
  • 3rd-Party Integration (z.B. ERP)
  • On-Premises
Kontakt Avatar Bild

Erlebe ALEAS Projects in
deiner personalisierten Demo

So einfach kann professionelles Projektportfoliomanagement sein. Deine ALEAS Demo wird individuell konfiguriert — kein Standard, sondern auf deine Anforderungen abgestimmt.

  • Ein individueller Einblick in alle Funktionen
  • Direkter Expertenaustausch

Personalisierte Demo anfragen

    Durch Absenden des Formulars bestätige ich, dass ich die Datenschutz­erklärung zur Kenntnis genommen habe und mit der Verarbeitung meiner personenbezogenen Daten durch ALEAS zu den genannten Zwecken einverstanden bin.

    Diese Seite ist durch reCAPTCHA geschützt und es gelten die Datenschutzbestimmungen und Nutzungsbedingungen von Google.

    Noch Fragen? Wir haben die Antworten.